{{wikiTitle}}
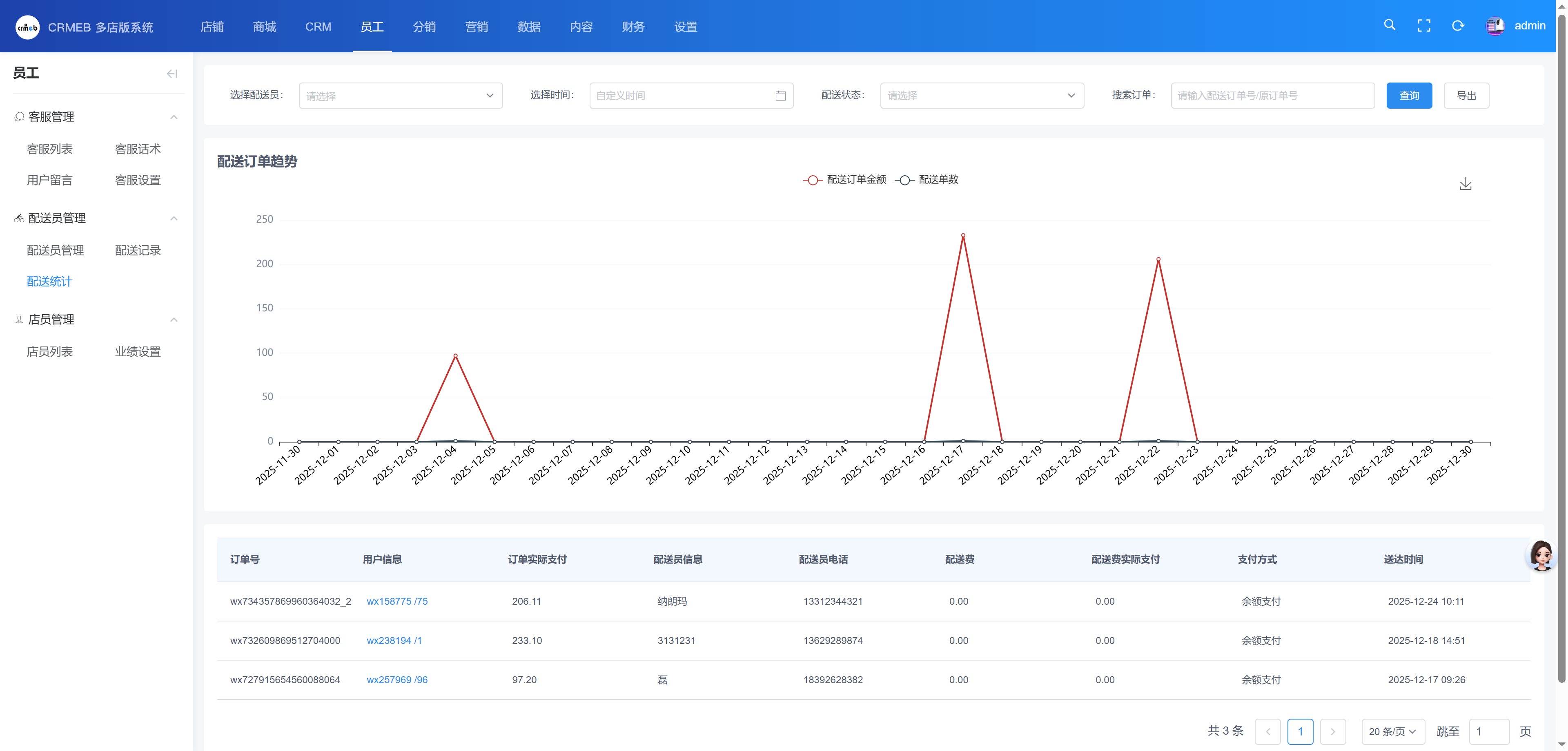
配送统计
目录:
评论({{cateWiki.comment_num}})
{{commentWhere.order ? '评论从旧到新':'评论从新到旧'}}
{{cateWiki.page_view_num}}人看过该文档
评论(0)
{{commentWhere.order ? '评论从旧到新':'评论从新到旧'}}
24人看过该文档
{{item.user ? item.user.nickname : ''}}
(自评)
{{item.content}}
{{item.create_time}}
删除
搜索结果
为您找到{{wikiCount}}条结果
{{item.page_view_num}}
{{item.like ? item.like.like_num : 0}}
{{item.comment ? item.comment.comment_num : 0}}
位置:
{{path.name}}
{{(i+1) == item.catalogue.path_data.length ? '':'/'}}
